Grafana Colombia: Ventajas, Integración con GLPI y Otras Plataformas
17th Jun 2025
la capacidad de monitorear, analizar y visualizar datos en tiempo real es crucial para tomar decisiones informadas. Grafana Colombia se ha consolidado como una solución líder para empresas que buscan optimizar la gestión de sus datos a través de paneles interactivos y personalizables.
¿Qué es Grafana y por qué es esencial en Colombia?
Grafana es una plataforma de código abierto diseñada para la visualización y análisis de datos, que permite a las empresas crear paneles dinámicos que presentan métricas de manera clara y accesible. Su versatilidad y capacidad para integrarse con múltiples fuentes de datos, como Postgresql, Prometheus, Elasticsearch, InfluxDB y MySQL, la convierten en una herramienta indispensable para sectores como TI, finanzas, manufactura y más. En Grafana Colombia, las empresas aprovechan esta tecnología para monitorear en tiempo real el rendimiento de sus sistemas, optimizar procesos y mejorar la toma de decisiones.
Ventajas clave de Grafana para empresas colombianas
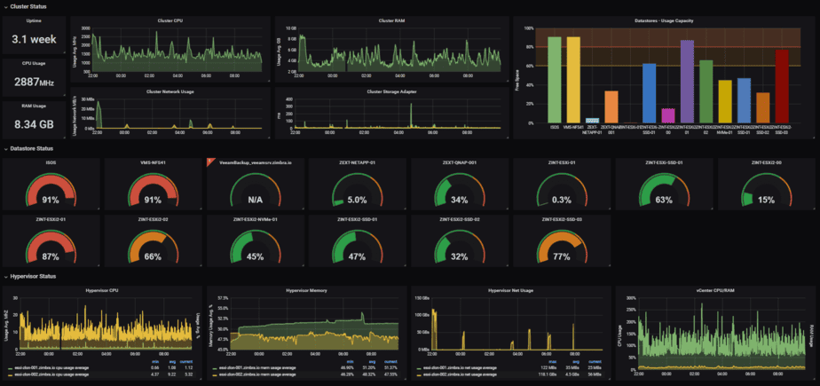
- Visualización de datos en tiempo real: Grafana permite a las organizaciones en Colombia monitorear métricas críticas, como el rendimiento de servidores, el estado de las aplicaciones o los indicadores financieros, en tiempo real. Esto facilita la detección inmediata de problemas y la toma de decisiones rápidas.
- Personalización de paneles: Con una interfaz de arrastrar y soltar, Grafana ofrece plantillas y paneles personalizables que se adaptan a las necesidades específicas de cada empresa, desde startups hasta grandes corporaciones.
- Integración con múltiples fuentes de datos: Grafana se conecta con una amplia gama de bases de datos y sistemas, proporcionando una visión unificada de los datos. Esto es especialmente útil en entornos complejos donde se manejan múltiples herramientas.
- Alertas avanzadas: Grafana permite configurar alertas personalizadas que se integran con plataformas como Slack, PagerDuty o correo electrónico, asegurando que los equipos sean notificados de inmediato ante cualquier anomalía.
- Escalabilidad y flexibilidad: Ya sea para monitorear una pequeña red local o una infraestructura global en la nube, Grafana se adapta a las necesidades de cualquier organización en Colombia.
- Soporte de código abierto y comunidad activa: Como plataforma de código abierto, Grafana cuenta con una comunidad global que contribuye con actualizaciones, complementos y documentación, lo que garantiza su constante evolución.
Integración de Grafana con GLPI: Una combinación poderosa
GLPI es una solución de código abierto para la gestión de activos de TI y la administración de tickets de soporte. La integración de Grafana con GLPI permite a las empresas colombianas visualizar datos críticos de su infraestructura de TI, como el estado de los tickets, el inventario de activos y el rendimiento de los dispositivos, en un solo lugar.
Cómo funciona la integración Grafana-GLPI
La integración se logra principalmente a través de dos métodos:
Plugin GLPI para Grafana: Este plugin permite conectar Grafana con la API REST de GLPI (disponible desde la versión 9.1). Los usuarios pueden generar gráficos, estadísticas y tablas basadas en datos de GLPI, como el número de tickets abiertos, pendientes o resueltos, o el estado de los activos de TI.
Conexión directa a la base de datos de GLPI: Utilizando una fuente de datos MySQL, Grafana puede extraer información directamente de la base de datos de GLPI, lo que permite crear paneles detallados con métricas como el tiempo de resolución de tickets o la distribución de activos por ubicación.
Ejemplo de integración Grafana-GLPI
Imagina una empresa en Bogotá que gestiona un parque de TI con cientos de computadoras y servidores. Utilizando el plugin GLPI para Grafana, la empresa crea un panel que muestra:
- Tickets abiertos por día: Un gráfico de líneas que muestra la cantidad de tickets recibidos diariamente.
- Estado de los activos: Un panel de tipo "bargauge" que indica el número total de computadoras, monitores e impresoras, segmentado por sistema operativo o ubicación.
- Tiempo de resolución: Un gráfico de barras que detalla el tiempo promedio de resolución de tickets por técnico.
Estos paneles permiten al equipo de TI identificar cuellos de botella, optimizar la asignación de recursos y mejorar la satisfacción del usuario.
Ejemplo de Uso en una Empresa Colombiana
Una empresa de TI en Bogotá integró Grafana con GLPI para:
- 📊 Monitorear el rendimiento del equipo de soporte (tickets resueltos por agente).
- 🔔 Alertar sobre tickets críticos sin resolver (notificaciones en Slack).
- 📈 Generar reportes automáticos para la gerencia.
Ventajas de Usar Grafana
* Visualización Intuitiva y Personalizable
Grafana permite crear dashboards interactivos con gráficos, tablas y mapas, facilitando la interpretación de datos complejos.
* Integración con Múltiples Fuentes de Datos - Puede conectarse con:
- Bases de datos: PostgreSQL, MySQL, Microsoft SQL Server.
- Herramientas de monitorización: Prometheus, Zabbix, Nagios.
- Sistemas de logs: Elasticsearch, Loki.
* Alertas Proactivas
Configura notificaciones (email, Slack, Telegram) cuando ciertas métricas superan umbrales críticos, mejorando la respuesta ante incidentes.
* Open Source y Comunidad Activa
Al ser de código abierto, Grafana tiene una gran comunidad que contribuye con plugins y mejoras constantes.
* Ideal para DevOps y SRE
Facilita la observabilidad de infraestructuras cloud, Kubernetes y microservicios.
Otras Integraciones Populares de Grafana
Grafana + Prometheus
- Usado para monitorizar infraestructuras cloud y aplicaciones en tiempo real.
- Ejemplo: Una startup en Medellín lo usa para supervisar sus servidores AWS.
Grafana + Zabbix
- Combina la potencia de Zabbix en monitorización con los dashboards de Grafana.
- Ideal para empresas con infraestructuras híbridas (on-premise + cloud).
Grafana + Elasticsearch
- Análisis de logs y búsqueda de patrones para seguridad (SIEM).
- Utilizado por empresas de cybersecurity en Colombia.
¿Por qué Contar con Soporte Especializado en Grafana?
Aunque Grafana es intuitivo, su implementación avanzada requiere experiencia. Ofrecemos:
- 🔧 Instalación y configuración personalizada.
- 📊 Diseño de dashboards para métricas críticas.
- 🚨 Configuración de alertas y automatizaciones.
- 🛠 Soporte técnico remoto y en sitio (Colombia y Suramérica - Ecuador, Chile, Venezuela, Peru, Argentina, España, Estados Unidos, Argentina, Paraguay, Uruguay).
- Inicie sesión para enviar comentarios